dolam
| Inviato il: 13/09/2021 11:14:18
|
Salve ragazzi,
volevo sapere se qui c'è qualcuno che è riuscito ad integrare il monitoraggio
del Pip 4048 e similari in "Energia" di Home Assistant che è
uno splendido software, open source, che gestisce qualsiasi domotica in casa, integrando ogni genere di Smart device:
Software stupendo, so che alcuni hanno integrato questi inverter ma tramite MQTT, credo esista il modo di farlo anche senza mqtt, mi piacerebbe sapere chi di voi l'ha fatto e cosa usa e se può descrivere come sia possibile, grazie.
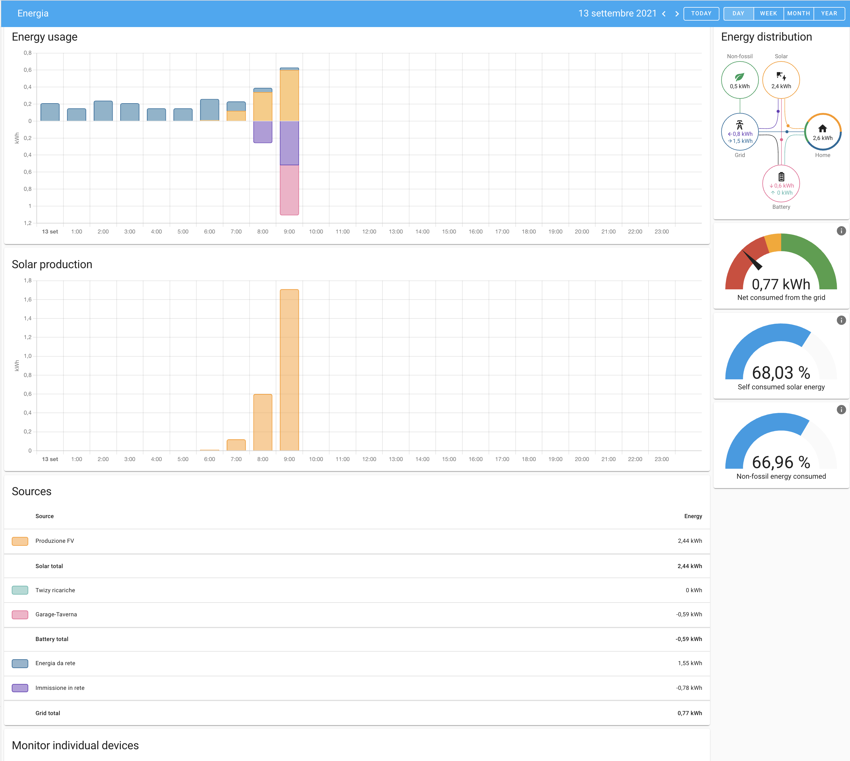
Energia è un monitoraggio per qualsiasi "cosa" che misuri la corrente in kWh ( ma anche in W si riesce lo stesso con un piccolo escamotage) ed ha una precisione ed una grafica incredibile.
Il mio ha come sensori uno Shelly EM ed uno splendido software chiamato MeterN, anche dei contatori SDM230 Modbus ed anche dei contatori Sonoff 63A wifi
In pratica li uso tutti prima di decidere quale sarà il mio "sistema" unico
Vi posto una schermata per chi non lo conoscesse, ho rimpicciolito un pò la grafica per fare un solo screen.
Immagine Allegata: Schermata 2021-09-13 alle 11.08.12.png | |
| | dolam
| Inviato il: 13/09/2021 11:17:26
|
forse è meglio così, si vede molto di più
Immagine Allegata: Schermata 2021-09-13 alle 11.16.05.png
| | | | | | | | saviothecnic
| Inviato il: 23/09/2021 09:57:07
|
Io uso Domoticz e uso MQTT per farlo parlare con inverter
Credo non ci siano altri modi e credo sia lo stesso anche per HomeAssist
Anche io ho shelly EM e altri prodotti shelly e per fari dialogare con Domoticz
sono sconnessi dal loro Cloud e settati in MQTT stessa cosa per i Son Off
che sono stati tasmotati per usari MQTT
Bella la grafica ma puoi fare uguale o forse di meglio con Grafana
Io ci sto provando ma non è il mio ramo e mi sono un po arenato
Ma ho visto che ci sono grandi potenzialita usando influxdx e grafana
Sullo stesso raspBerry ho
Domoticz SolPipLog DayLog NodeRed Influxdx Grafana mosquitto
SolPipLog e DsyLog prendono in dati dal inverter e bms tramite cavo USB e RS-485-232 e gli mandano in MQTT
Nodered prende i dati MQTT e passa a Domoticz per popolare i suoi sensori virtuali
Modered mi fa anche delle piccole automazioni ed integrazioni con Alexa e telegram
Mosquitto gestisce MQTT
Domoticz ovviamente la domotica
Influxdb per database che in domoticz e limitato
Grafana per interfaccia grafica che in domoticz e limitata
A breve vorrei aggiungere anche la gestione e integrazione della stazione meteo
Ovviamente ho corazzato il mio raspberry
che è un PI4 con 8Gb di ram SSD 128Gb case metallico con ventola alimentazione con backup
E periodicamente duplico SSD su una SD di pari capacita come backup full del dispositivo
Modificato da saviothecnic - 23/09/2021, 10:05:44
--------------- FV Inverter SolarEdge con Ottimizzatori FV Inverter EASUN POWER 5000W ISolar SMK 5KW "Rimarchiato PIP 5048MK" In Parallelo con Salapower24 KING UNO 5Kw totale 10Kw Gestito con SolPipLog e automazioni tramite NodeRED e Domoticz 3 Isole Luci con muro batterie 18650 Litio 1.8A 64P 3S Muro Batterie 18650 Litio 15S circa 25Kw Caricato da Epever e in aiuto carica LifePo4 tramite Victron DC DC Orion-Tr 48 48 Con Bilanciatori 4XHA12 BT e DalyBMS Supervisione DalyLog/Domoticz Gestione Sgancio con SRV1000 e DalyBMS/DalyLog Bilanciatori Attivi Neey Banco Batteria 280Ah LifePo4 Seplos V2.0 10E
| | | | obbatterista
Watt   Gruppo:Utente Messaggi:25
Stato:
| Inviato il: 21/09/2025 19:11:45
|
ciao dolam
sto iniziando a "giocare" con HA vorrei sapere se sei riuscito ad integrare il PIPpone 4048 in home assistant e magari anche come, grazie delle eventuali info... | | | | dolam
| Inviato il: 10/10/2025 08:43:36
|
@obbatterista
si poi riuscii ad integrarlo ma nel frattempo sono passato ad un EASUN da 11KW , avendo l'auto elettrica ho necessità di caricare a 7,4KW
e ovviamente ho venduto il PIP ed ho integrato l'EASUN 11KW in HomeAssistant
Tutti i parametri e tutti i comandi in automazione, inverter per ora funziona molto bene ce l'ho da due anni con 30kWh di batterie.
Unica nota per me negativa è che consuma 70/80W che in 24 ore sono tanti
Immagine Allegata: Screenshot 2025-10-10 alle 08.40.09.png | |
| | |
|
Versione Mobile!
|
|
|
|
|