Riccardo
| Inviato il: 23/03/2022 20:14:39
|
Oggi giornata da record risparmiati 3kWh con 2 pannelli
e si può migliorare!
Con 30 giornate cosi sono quasi 100 kWh in un mese in meno in bolletta
Immagine Allegata: 230322.JPG
--------------- Q.CELLS Q.PEAK 4575W sud-est
Solar Frontier CIS 850W sud-ovest
Inverter PIP5048MST
B...
| |
| | OrsoMario
| Inviato il: 23/03/2022 23:03:47
|
Bel risultato Riccardo!
le giotnate si allungano, il sole è sempre più alto...
--------------- Inverter PWM Edison 3024, fotovoltaico 7500Wp,
6000Wp sotto MPPT Tracer 10420, 1500Wp sotto in...
| | | | Riccardo
| Inviato il: 11/04/2022 17:39:27
|
Questa il risparmio di ieri più di 4 kWh con due pannelli 300+350W.
Se ogni abitazione avesse un paio di pannelli in rete.....
Immagine Allegata: 10042022.JPG
--------------- Q.CELLS Q.PEAK 4575W sud-est
Solar Frontier CIS 850W sud-ovest
Inverter PIP5048MST
B...
| | | | OrsoMario
| Inviato il: 11/04/2022 17:58:06
|
CITAZIONE (Riccardo, 11/04/2022 17:39:27 ) 
Questa il risparmio di ieri più di 4 kWh con due pannelli 300+350W.
Se ogni abitazione avesse un paio di pannelli in rete..... 
Parole sante..
--------------- Inverter PWM Edison 3024, fotovoltaico 7500Wp,
6000Wp sotto MPPT Tracer 10420, 1500Wp sotto in...
| | | | emuland
| Inviato il: 11/04/2022 21:25:39
|
più che altro poter installare i pannelli in quel modo.
già fanno storie per i pannelli, figurati per metterli così in modalità "antenna"
--------------- Ragioniere senza conoscenza dei ruoli che ama 4A per mmq di supposta (comprata su Wikipedia)
Ag...
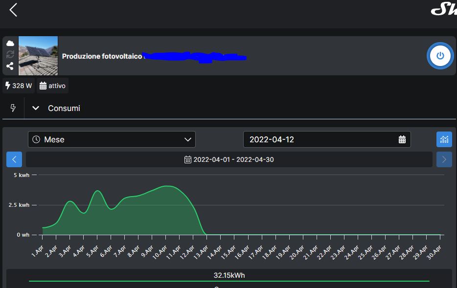
| | | | Riccardo
| Inviato il: 12/04/2022 19:10:11
|
Non serve installare i pannelli con sistemi ad inseguimento solare, bastano due pannelli posati seguendo la falda del tetto ad est o sud ed è già un gran risparmio di energia se lo fanno in molti
questo mese sono già 32kWh
Immagine Allegata: 042022.JPG
--------------- Q.CELLS Q.PEAK 4575W sud-est
Solar Frontier CIS 850W sud-ovest
Inverter PIP5048MST
B...
| | | | emuland
| Inviato il: 14/04/2022 07:16:07
|
senza inseguitori avresti una resa del 30% in meno circa anche con la giusta insolazione.
detto questo sono d'accordo che se ci fossero almeno 3 pannelli su ogni tetto e l'energia immessa non venisse addebitata sarebbe un ultra risparmio (il problema è che se non la usi la cedi gratuitamente, se non addirittura te la fanno pagare)
un sistema tipo invece il tuo con accumulo che riceve il surplus o che riceve tutta la produzione e poi la rieroga con calma è una soluzione
--------------- Ragioniere senza conoscenza dei ruoli che ama 4A per mmq di supposta (comprata su Wikipedia)
Ag...
| | | | Riccardo
| Inviato il: 14/04/2022 19:24:26
|
CITAZIONE (emuland, 14/04/2022 07:16:07 ) 
senza inseguitori avresti una resa del 30% in meno circa anche con la giusta insolazione.
La percentuale del 30% teorica maggiore dell'inseguitore e riferita al guadagno rispetto a dei pannelli posizionati in direzione sud.(e' stato calcolato un 24,74%)
Nel mio caso la falda è ad est il guadagno sarà superiore al 50% con l'inseguitore.
CITAZIONE (emuland, 14/04/2022 07:16:07 ) 
detto questo sono d'accordo che se ci fossero almeno 3 pannelli su ogni tetto e l'energia immessa non venisse addebitata sarebbe un ultra risparmio (il problema è che se non la usi la cedi gratuitamente, se non addirittura te la fanno pagare)
Servono inverter particolari se connessi in rete, devono avere una sonda che rileva l'energia immessa e la limita in modo da non mandarla verso la rete come il GLI1000
Nella prima parte della discussione ci sono i valori di produzione rilevati anche senza batterie. Si tratta di abbattere il consumo costante diurno dell'abitazione non serve cercare di coprire i picchi
Modificato da Riccardo - 14/04/2022, 19:31:22
--------------- Q.CELLS Q.PEAK 4575W sud-est
Solar Frontier CIS 850W sud-ovest
Inverter PIP5048MST
B...
| | | | bigcarp
| Inviato il: 15/04/2022 11:17:20
|
a parte che ora per impianti connessi con potenza inferiore a 800W basta una comunicazione al gestore rete che procedere a rendere il contatore bidirezionale e non fanno pagare nulla. Vero, se immetti la regali, ma basterebbe avere anche solo un paio di pannelli su ogni tetto e si avrebbe cmq un risparmio sensibile.
Io ho impianto con ssp , passerò entro l'estate a casa full electric ( eccetto cottura che farò andare con bombola gpl per impossibilità di installazione / collegamento corretto per piano induzione) e appena avrò la possibilità andrò a mettere 3/4 pannelli (usati ) con inverter che manda in rete. li posizionerò in modo da avere maggior produzione con sole basso come in inverno e nelle fasi di alba e tramonto in modo da nn immettere nulla ( in realtà immetterà cmq da aprile ad ottobre) ma evitando di immettere il massimo dichiarato su contratto gse.
---------------
| | | | Riccardo
| Inviato il: 26/04/2022 14:16:59
|
CITAZIONE (bigcarp, 15/04/2022 11:17:20 ) 
a parte che ora per impianti connessi con potenza inferiore a 800W basta una comunicazione al gestore rete che procedere a rendere il contatore bidirezionale e non fanno pagare nulla. Vero, se immetti la regali, ma basterebbe avere anche solo un paio di pannelli su ogni tetto e si avrebbe cmq un risparmio sensibile.
Ciao bigcard, si è cosi anzi sembra... che sotto i 350W di potenza inverter non serva nemmeno la comunicazione al gestore di rete.
--------------- Q.CELLS Q.PEAK 4575W sud-est
Solar Frontier CIS 850W sud-ovest
Inverter PIP5048MST
B...
| | | | Riccardo
| Inviato il: 26/04/2022 14:18:35
|
Nuovo powerpack da 1,5kWh in preparazione. Ordinato BMS attivo in arrivo
Immagine Allegata: PACK10.JPG
--------------- Q.CELLS Q.PEAK 4575W sud-est
Solar Frontier CIS 850W sud-ovest
Inverter PIP5048MST
B...
| | | | Riccardo
| Inviato il: 26/04/2022 14:19:23
|
In fase di bilanciamento celle
Immagine Allegata: PACK11BILANCIAMENTO.JPG
--------------- Q.CELLS Q.PEAK 4575W sud-est
Solar Frontier CIS 850W sud-ovest
Inverter PIP5048MST
B...
| | | | Riccardo
| Inviato il: 26/04/2022 14:20:27
|
Celle bilanciate 6mV di ddp
Immagine Allegata: BACK12BALANCE.JPG
--------------- Q.CELLS Q.PEAK 4575W sud-est
Solar Frontier CIS 850W sud-ovest
Inverter PIP5048MST
B...
| | | | Elettrico
| Inviato il: 26/04/2022 14:22:38
|
Sempre avanti
--------------- sunny island s16.oh.11/ sunny boy sb 5000tl 21 sanny remote control n16 celle
, 300A lifepo4 ...
| | | | OrsoMario
| Inviato il: 26/04/2022 19:40:52
|
Grande Riccardo!
la fame vien mangiando
--------------- Inverter PWM Edison 3024, fotovoltaico 7500Wp,
6000Wp sotto MPPT Tracer 10420, 1500Wp sotto in...
| |
| | |
|
Versione Completa!

|
|
|
|
|
|
|
|
|
|
|
|
|
|